Machen Sie Ihre Maschinen intelligent.
Ohne Umbau.

Retrofit-Lösungen für Siemens S7 & Co. Erfassen Sie Produktionsdaten und optimieren Sie Prozesse.

Vom Gefühl zum Fakt

Unser Ziel ist nicht, Ihre Produktion umzukrempeln, sondern sie messbar zu machen.

📋 Ist-Zustand

  • 📉 Fragmentierte Daten: Daten bleiben in der SPS...
  • 🗣️ Mündliche Absprachen: Störungen auf Zuruf...
  • 🔒 Insel-Lösungen: Isolierte Maschinen...
DIGITAL

🚀 Der MaintSuite Ansatz

  • 📊 Automatische Erfassung: Signale digitalisieren...
  • 🔔 Strukturierter Workflow: Ereignisse historisiert...
  • 🔓 Vernetzung: Einheitliches Dashboard...
🎯

Ziel des Tests: Nachweis...

Siemens Specialist

Von S7-300 bis S7-1500.
Wir sprechen ihre Sprache.

Descrizione compatibilità...

TIA

Neue Generation (1200/1500)

Integrazione nativa TIA Portal.

S7

Klassische Serie (300/400)

Lettura DB esistenti senza modifiche al codice.

Classic
S7-300
Modern
S7-1500
⬇️ Ethernet / Profinet (S7comm)
MaintSuite Gateway
Data Mapping & Buffering
⬇️ LAN
Local Historian
PostgreSQL
TimescaleDB
Technologie

Das MaintSuite Ökosystem

Hardware, Software und Integration.

Gateway Electronics
Active Cooling
Node-RED Core
Industrial Case
DIN Rail Standard

IIoT Edge Gateway

Beschreibung Gateway...

  • DIN-Rail Mount
  • MQTT & Node-RED On-board
  • S7-Communication
Back Case
4x Magnetic Mount
6 Months Life
PCB Electronics
Wi-Fi Module
Native MQTT Protocol
Front Closed Front Exploded
IP65 Siemens

Wireless Andon

Beschreibung Taster...

  • IP65 Siemens Case
  • Magnetic Fix
  • Plug & Play
Local Server
Dashboard

On-Premise Server

Beschreibung Server...

  • Docker Container
  • Database Locale
  • No Cloud Fees
Self-Learning AI

Guarda oltre i semplici allarmi con l'IA Predittiva

MaintSuite non si limita a segnalare un guasto quando ormai è tardi...

Zero Configurazione

Non devi impostare...

🧠

Adattiva

Se la produzione...

🔍

Explainable AI (XAI)

Quando scatta...

🔮

Manutenzione Predittiva

Intercetta le derive...

Sotto il cofano

Summary CTO...

Modello: Isolation Forest
Tipo: Unsupervised
Libreria: Scikit-Learn
Retraining: 60 min
Guarda l'Allarme
Mobile First

Porta la fabbrica in tasca

Esperienza nativa su ogni dispositivo. PWA Ready. Nessuno Store necessario.

Notifiche Push
Installabile
UI Adattiva
Mobile Home

Home Mobile

Notifications

Centro Notifiche

Machine Detail

Dettaglio Risorsa

History

Storico Completo

Manager View

Vista Manager

Interventions

Gestione Interventi

Admins

Lista Manutentori

Mehr als nur Hardware: Unser Service

🛠

Vor-Ort-Installation

Installazione fisica e test.

⚙️

Integration

Configurazione software.

🔄

Wartung

Supporto continuo.



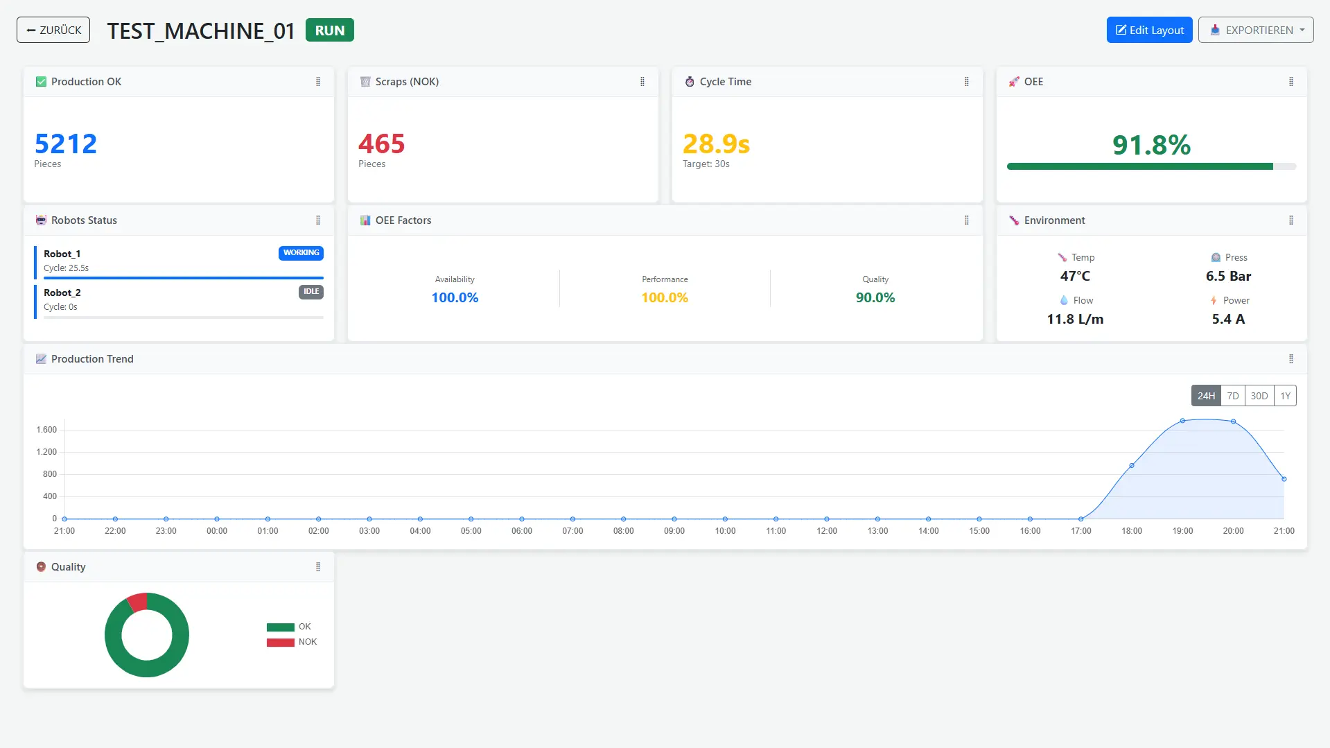
Control Room Globale

Visualizza lo stato di tutte le macchine in tempo reale. Il sistema a semaforo ti permette di identificare i colli di bottiglia.

Key Metric

OEE & Performance

Analisi granulare dei tempi di ciclo e scarti. Scopri i micro-fermi e ottimizza la produttività.

Availability
92%
Performance
84%
Quality
99%

Reportistica & Export

I dati sono tuoi. Esporta report dettagliati in PDF o Excel con un solo click per analisi offline.

Datenschutz "Made in Germany"

Nessun Cloud forzato. I tuoi dati restano in fabbrica.

Partnerfirmen gesucht

Das System ist ein funktionierender Prototyp.

🤝

Das Angebot für Pilotkunden

Kostenlose Installation...

Voraussetzungen

Check:

  • Siemens S7?
  • Mikrostopps reduzieren?
  • Feedback geben?
--> Dann bewerben Sie sich.
SM
Engineering
Stefano Memmolo
Automation Engineer